The recent release of Home Assistant’s energy dashboard inspired me to restore my gas and water utility meter monitors. I lost the measurements when I removed my Brultech GreenEye energy meters in favor of Sense energy monitors.
To recap, my local city and utilities do not allow any connections in any form to their utility meters, but I am allowed to install my own meters downstream, as long as the meter models are approved for local use, i.e. the exact same model as used by the local utilities. I installed the same model water and gas meters as used by the utilities but with dry-contact metering.
I already have a couple ESP32/8266 devices in my home, so I built a ESP32 based counter integrated with HA using ESPHome. I used a ESP32-DevKitC-32UE variant of the ESP32, because that’s what I had on hand, with a transparent waterproof case with two grommets, an external antenna, and solder-protoboard. Really any ESP32-WROOM-32 and case and protoboard should work. I used a 5V PSU with a switch, cutting the MicroUSB plug off and feeding it through the grommet into the case. I fed the shielded twisted pair wire from the meters through the other grommet. I connected power and sensor wires using spring terminal blocks, and added an LED. No other components are needed, the reed switches are pulled high by the ESP32, and pulled to ground when closed.
Below are pictures of the finished case and the utility meters:




The ESPHome code uses the pulse_meter sensor, with the total sensor being measured by the HA utility_meter integration. The sensor produces flow rate measurements and incrementing absolute consumption, and it is the consumption, not flow rate, that is needed for the utility meter integration.
ESPHome (5 Nov 2022 updated to support gas and water device classes now supported in HA):
sensor:
- platform: pulse_meter
pin:
number: GPIO32
mode: INPUT_PULLUP
internal_filter_mode: PULSE
internal_filter: 100ms
timeout: 60s
unit_of_measurement: 'gal/min'
accuracy_decimals: 3
name: ${device_name}_water_meter
icon: 'mdi:water'
filters:
- multiply: 10
total:
name: ${device_name}_water_meter_total
icon: 'mdi:water'
device_class: 'water'
id: water_total
unit_of_measurement: 'gal'
accuracy_decimals: 3
filters:
- multiply: 10
- platform: pulse_meter
pin:
number: GPIO33
mode: INPUT_PULLUP
internal_filter_mode: PULSE
internal_filter: 100ms
timeout: 60s
unit_of_measurement: 'ft³/min'
accuracy_decimals: 3
name: ${device_name}_gas_meter
icon: 'mdi:fire'
filters:
- multiply: 10
total:
name: ${device_name}_gas_meter_total
icon: 'mdi:fire'
device_class: 'gas'
id: gas_total
unit_of_measurement: 'ft³'
accuracy_decimals: 3
filters:
- multiply: 10
- platform: template
name: ${device_name}_water_meter_total_m3
icon: 'mdi:water'
device_class: 'water'
state_class: 'total_increasing'
accuracy_decimals: 3
unit_of_measurement: 'm³'
# Convert gal to m³
lambda: |-
return id(water_total).state / 264.2;
- platform: template
name: ${device_name}_gas_meter_total_m3
icon: 'mdi:fire'
device_class: 'gas'
state_class: 'total_increasing'
accuracy_decimals: 3
unit_of_measurement: 'm³'
# Convert ft³ to m³
lambda: |-
return id(gas_total).state / 35.315;
Home Assistant:
utility_meter:
daily_water_total:
source: sensor.utility_pulse_counter_water_meter_total
cycle: daily
daily_water_total_m3:
source: sensor.utility_pulse_counter_water_meter_total_m3
cycle: daily
monthly_water_total:
source: sensor.utility_pulse_counter_water_meter_total
cycle: monthly
monthly_water_total_m3:
source: sensor.utility_pulse_counter_water_meter_total_m3
cycle: monthly
daily_gas_total:
source: sensor.utility_pulse_counter_gas_meter_total
cycle: daily
daily_gas_total_m3:
source: sensor.utility_pulse_counter_gas_meter_total_m3
cycle: daily
monthly_gas_total:
source: sensor.utility_pulse_counter_gas_meter_total
cycle: monthly
monthly_gas_total_m3:
source: sensor.utility_pulse_counter_gas_meter_total_m3
cycle: monthly
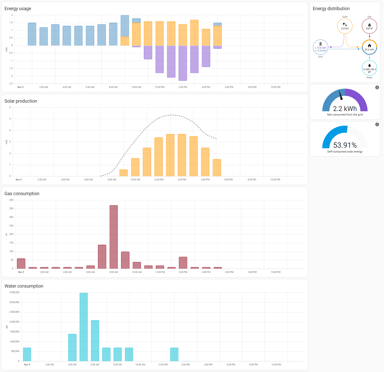
HA Dashboard:

The HA energy dashboard currently only tracks power, but I hope other measurements would be added over time. (5 Nov 2022 now with Gas and Water)

[Updated on 5 November 2022 with Home Assistant 2022.11 support for Water and Gas energy consumption monitoring]
1 Comment